По словам компаний, платформа Securitize в партнерстве с протоколом децентрализованных финансов (DEFI) для запуска институционального фонда, предназначенного для получения доходности на разнообразную корзину криптовалют, сообщили компании.
Подобно тому, как традиционный индексный фонд отслеживает сочетание акций, фонд Mantle Index Four (MI4) стремится предложить инвесторам экспозицию криптовалют, включая биткоин (BTC), Ether (ETH) и Solana (SOL), а также StableCoin, отслеживающие доллар США, Securitize в объявлении 24 апреля.
Согласно объявлению, фонд также объединяет жидкие токены, в том числе метамфетамин Mantle, BBSOL и USDE в Эфиене, в стремлении повысить доходность с доходностью Онкейна, согласно объявлению.
Запуск поступает в роли розничной торговли и учреждений увеличивает экспозицию криптовалют, особенно биткоин, как изгородь на фоне эскалационной макроэкономической неопределенности.

S&P 500 Crypto ‘
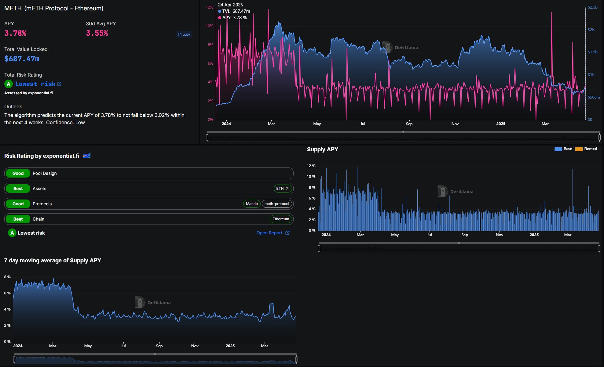
Фонд индексного фонда, взвешенной на рыночную капитализацию, стремится «стать фактическим SPX или S&P 500 Crypto»,-заявил в заявлении Тимоти Чен, глобальный глава стратегии Мантла. Компания предлагает учреждениям способ генерировать доходность от цифровых активов. Согласно данным Defillama, один из своих жидких статей, Mantle Cotaked Ether (Meth), дает держателям примерно 3,78% APR. Протокол имеет более 680 миллионов долларов США общей стоимости (TVL).

Securitize является одной из самых популярных платформ для токенизации реальных активов (RWAS) для учреждений, примерно 71% доли рынка по состоянию на 24 апреля, согласно данным RWA.xyz. Его крупнейший аффилированный фонд – фонд институциональной цифровой ликвидности BlackRock (Build) – имеет чистые активы в размере более 2,5 миллиардов долларов.
В марте соучредитель и генеральный директор Securitize Carlos Domingo заявил Cointelegraph, что спрос на токенизированные фонды ускоряется, поскольку «[i] институциональные инвесторы, частные акционерные компании и кредитные менеджеры [поворачивают] к токенизации, чтобы повысить эффективность, снизить операционные трением и улучшить ликвидность».








